一、ZL-J系列单级真空滤油机性能
单级真空滤油机整机工艺机构,真空脱气罐、过滤器、电加热器、冷凝器支撑钢架等装备质量应完整无损,连接无松动。焊接部位无焊瘤、毛刺、锈斑,产品表面采用喷塑工艺,表面应光洁明亮。
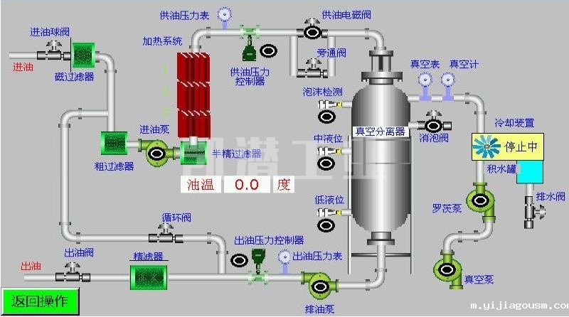
二、单级真空滤油机真空分离系统
热油进入真空分离室经分配器由螺旋喷淋变为粗粒雾状,水分即开始蒸发,油雾下落到反应塔上,在罐内形成抛物线状运作,在反应釜形成立体多层面的蒸发结构,通过短时的循环,便可达到净化目的。
三、ZL-J系列绝缘油单级真空滤油机功能
4.1.变压器110-1100KV主变压器绝缘油脱水、脱气、除杂质。
4.2.变压器110-1100KV主变压器绝缘油脱除乙炔。
4.3.变压器110-1100KV主变压器绝缘油抽真空干燥。
4.4.有效滤除99%油液中的游离水和99%溶解水的同时,还可滤除99%游离气体和98%溶解气体等。
4.5.根据客户需求定制生产为:带PLC、带变频技术、拖车等等。
四、ZL-J系列绝缘油单级真空滤油机处理后油质量指标参数
性能项目 | 单位 | 处理后指标 | 检验方法 |
机械杂质 | % | 无 | GB/T511 |
含气量 | % | ≤0.1 | GB/T423 |
水分 | Mg/L | ≤8-10PPM | GB/T7601 |
耐压值 | KV | 35-60 | GB/T507 |
清洁度 | 级 | ≤6 | NAS1638 |
过滤精度 | um | 1-5 | |
五、单机真空滤油机优势
A. 高精密过滤系统,高品质的过滤元件和逐步的多级过滤有助于有效去除机油中的机械杂质。过滤器具有自检功能,可检测污染物的状态。
B. 加热系统由不锈钢制成,采用_优化的管道设计,确保加热均匀,油温稳定。
C. 配备自动温度控制系统,自动液位控制系统,自动压力保护系统和优质的主要部件,确保设备的高可靠性和完美性能。
D. 单级真空滤油机支持在线运行,无需监督,并带有指示运行状态的指示器。
E. 采用电气控制联锁设计。真空系统,油泵系统和加热系统联锁在控制中,以避免错误操作的不良影响。
F. 配备更换过滤器的指示和过载自动停止装置。
G. 配备紧急停机和报警灯,以防止漏电和电力过载,从而保护电动机。
H. 具有相序,断相保护功能和正常控制,可突然停机
I. 本机可以在线和离线操作。此外,它还可以用作油浸式电气设备的独立真空泵和真空注油设备。净化后,变压器油的技术参数和性能将得到明显恢复,在理想条件下,油的击穿电压可以达到75-80KV。

六、单级真空滤油机技术选配
我们为该设备提供了丰富的可选零件,每个零件都将根据客户要求进行定制。您可以在此处获得_合适的滤油机。
底 座 结 构: 1、移动滚轮式; 2、固定安装式; 3、移动拖车式。
机 架 结 构: A、敞开式; B、顶棚遮檐式; C、全封闭防雨屋; D、帆布棚遮避式。
材 质 选 择: 1、高碳钢; 2、油路不锈钢; 3、全不锈钢。
颜 色 选 择: 牛奶白;天空蓝;草地绿;工业灰;警示黄等。
根据用户的需求可选配PLC智能控制,触摸屏操作,并设动态显示。
⊙ 选配在线式水份检测仪、颗粒检测仪。
⊙ 整机结构可制作成移动式、固定式、拖车式(半轴或双轴)。
⊙ 可制作成全封闭式、遮檐式、帆布棚、敞开式。
⊙ 根据工况环境,可定制选择防爆等级(ExdIIBT4或ExdIICT4 )。
⊙ 根据客户需求,电机、油泵组、真空泵组、过滤元件、控制电气部件选用进口品牌产品。
为什么选择我们?
凯潜滤油机每年可生产2000套滤油设备和其他流体净化设备。我们是专注于高科技滤油机研究和制造的_竞争性公司之一。设备远销_几十个国家!提供在线技术支持和现场服务工程,以支持客户的运营需求。
我们提供各类滤油机型号。我们的产品尺寸和材料按需定制,容量从小于1200L/H到24000L/ H。
→1.我们是滤油机生产厂家,工厂直销,无中间环节,有竞争力的价格。
→2.我们的设备是进口的配件,生产的产品质量稳定。
→3.确保按时交货,我们可以提供_优质的服务,运输,文件编制等。
→4.我们将在24小时内答复您的询问。
→5.在滤油机行业中拥有超过12年的研发经验和一支专业技术的团队,使我们的客户与我们合作时感到轻松愉快。
七、服务承诺
1、我公司派人到需方现场进行指导安装调试,培训专业操作人员。
2、产品实行三包一年,在质保期内如有制造质量上的问题由我公司负责免费修理或者更换。
3、终身提供技术服务,提供设备易损件和耗材。
4、对非我公司制造上造成的设备损坏,我公司提供配件和修理,不收任何修理费用,合理适当收取配件及材料费用。
5、买方选购的设备有关的配套设备,我公司将提供技术配合,并不由此而发生任何费用
6、遵循用户有求必应的服务宗旨,接到服务信息,在2小时内作出响应,视条件72小时内到达现场。
7、用户至上,我们可以根据客户现场条件设计生产,满足用户的需求。
包装与运输

客户现场图






