服务热线
13350355997
作者: 凯潜滤油机 发布时间:2020-11-05 09:54 点击量: 来源:m.yijiagousm.com

润滑油真空滤油机主要用途是处理不合格的透平油,特别适用于严重乳化的透平油,能快速、效率高除去油中的水分、气体、杂质,从而使油品的各项质量指标达到新油标准,保证汽轮机组_运行。
那么,润滑油真空滤油机要怎么使用呢?这是很多用户想要了解的问题。
凯潜(m.yijiagousm.com)专业从事滤油机的研发和生产数十年,设备远销海外,拥有上千家客户,解决了无数的油净化和滤油机使用操作问题。下面就一起去了解润滑油真空滤油机的使用方法:

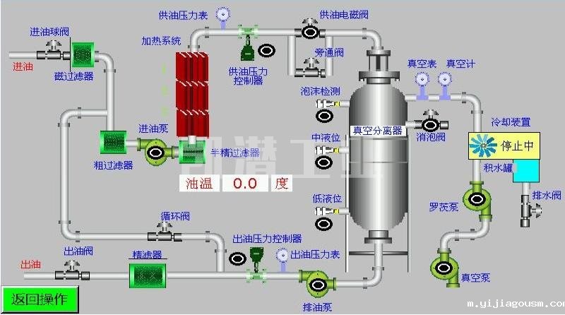
将设备的进油管与被处理的油箱出油口连接,出油口与被处理的油箱上方进油口连接。
打开电气箱,检查所有电气元件是否完整,有无松动是否潮湿,清除杂物,接好总电源和地线。合上电源总工关。
打开分水器前面的分断阀和下面的隔断阀、除沫器下面的回流阀、冷凝器下面的隔断阀、精滤器前面的分断阀。其他阀门全部关闭。
启动真空泵开始工作,真空泵运行指示灯亮,观察真空表负压达到规定的数值;(一般接近-0.08MPa就可以)真空泵运转正常后打开进油阀,观查真空缸内,待油进入真空缸后方可启动加热器。
油泵运行正常后,设定温控仪温度,温度设定方法请参照温控仪使用说明书。如果油液温度低于温度控制仪设定值和加热器内油位达到传感器控制点时,加热器才进行加热工作。
当油面到达真空缸下部视窗时,打开出油阀,开动排油泵。(在开始使用时,由于机器内部潮湿或者油中的水份过大,可以微开气阀来降低真空度,消除泡沫。)如果透平油含水份过大,在正常使用时一定要注意油沫的上涨,油沫不得超过上部视窗,以免进入真空泵造成故障。机器运行正常后关闭进气阀,正常运行既要控制油沫的上小涨,也要将真空度控制在-0.08MPa左右。
每次本机初运行时,为了使滤油机尽快投入工作保证出油合格,都要打开循环阀进行内循环工作。
根据工作条件具体情况,约为开启或约为关闭调节阀(出厂条件为0海拔、水平进油)保证进油与出油基本平衡。
运行过程中如遇紧急情况可立即按下急停按钮SBRS,本机停止工作;需要恢复工作将急停按钮左旋复位,本机重新开始工作。

润滑油真空滤油机反洗操作步骤:
1.机油滤清器工作一段时间后,一些杂质会残留在精滤器中。 此时,进油量将减少或机油不会进入。 也可以通过压力表反映出来,该压力表可以在真空分离器中使用。油被反洗。
2.将单个泵油入口连接到油管,并将其伸入油管以进行操作; 首先调节阀(在流程图中打开反冲洗阀和单个抽水阀;在流程图中关闭分水进口阀和管道阀));
形成油的流动路径:真空分离器中的油-油泵-精滤器-机油
3.将精滤器底部的排油口连接到机油管并打开排油口 阀。
4。 使用脉冲启动油泵(即间歇性打开和关闭油泵),可以冲洗细滤器
5。 沉淀后,可以用精滤器反洗的油充满油。提取并重复使用后,可以除去下方的残留物。
地址:重庆市沙坪坝区覃家岗镇新桥村石梯沟社幸福小区
销售部:023-65217597
技术部:(86)13350355997
023-65217916
售后部:023-65217916
传 真:023-65217916
QQ: 2904490491
邮箱: KQGY668@163.com