服务热线
13350355997
作者: 凯潜滤油机 发布时间:2021-06-04 11:28 点击量: 来源:m.yijiagousm.com
废油一般包括油田螺栓冲洗油产生的废油、海运船舶的舱室油、抽油机清洗罐底的液压油、 而汽车修理厂和各机械厂产生的废油,那么废油回收设备有哪些特点呢?
可过滤原料由高压泵泵入多层板式过滤器进行精密过滤,过滤、沉淀、脱水后的原料油通过管道输送至储存区进行处理。 整个预处理过程全自动电脑控制,效率高、节能、密闭、无污染。
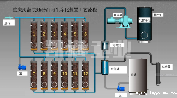
过滤系统组成:
过滤器由筒体、不锈钢滤网、排污部分、传动装置和电气控制部分组成。 过滤器工作时,被过滤的原料被泵入,流经滤网,经出口进入用户所需的管道进行工艺循环。 原油中的颗粒被截留在滤网内。 如此连续不断的循环,拦截的颗粒越来越多,过滤速度也越来越慢。
但是,输入的污水仍在不断进入,过滤孔会越来越小,从而在进出口之间产生压力。 当大差值达到设定值时,差压变送器将电信号传送给控制器,控制系统启动驱动电机,通过传动组件带动轴旋转。 同时打开排污口,从排污口排出。 清洗后压差降到_低,系统恢复到初始过滤状态。


地址:重庆市沙坪坝区覃家岗镇新桥村石梯沟社幸福小区
销售部:023-65217597
技术部:(86)13350355997
023-65217916
售后部:023-65217916
传 真:023-65217916
QQ: 2904490491
邮箱: KQGY668@163.com