一 . 废油脱色提炼设备
废油脱色提炼设备工艺采用国内先进的减压薄膜分子闪蒸技术,高真空条件(jue对压力10Pa)下可在较低温度下将高粘度组分的润滑油蒸馏出来,同时也降低高温裂解、聚合、设备堵塞等问题的发生。无酸渣、废酸、废水等二次污染物的产生,是一种清洁、环保、投资适当的净化工艺。
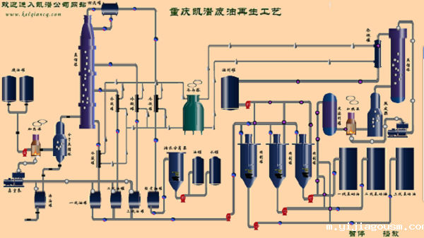
二 . 废油脱色提炼设备流程介绍
1.将废油输送至蒸馏釜内,启动启加热系统,加热同时,启动蒸馏釜里的搅拌装置,提高废油的传热速度,使废油在蒸馏釜里可以均匀的受热,因废机油里的胶质,沥青,游离碳等杂质非常多,搅拌废油可以防止这些物质结焦,从而堵塞蒸馏装置和管道。
2.废油在蒸馏反应釜装置里逐步升温,当温度到达55℃时,废机油里面的汽油组份会逐渐被蒸馏出来,蒸馏出来的汽油通过水、汽油冷凝器进行冷却,从而得到粗放的汽油油液。当废油温度到达100-220℃时,废油里的水开始被蒸馏出来,蒸馏出来的水蒸气通过水、汽油冷凝器来冷却,冷却的水和汽油将进入水、汽油收集器。因为水、汽油的密度相差非常大,所以二者会自动分层,将收集器里的水排掉,然后对汽油进行过滤即可得到成品汽油。
3.当温度达到160℃时,此时关闭汽油生产线阀门,切换到柴油这一条生产线上。
4.随着废油温度逐步增加,废油里的的轻组份逐渐被蒸馏出来,随即通过_催化装置,_催化装置对这些组分进行进一步的催化裂解,然后得到成份为柴油的油蒸汽,油蒸汽通过柴油冷凝器冷却后,就得到柴油油液。
5.当废油的温度到达260℃以后,废油里的较重的组份被蒸馏出来。

三 . 废油脱色提炼设备参数选型
参数名称 | 单位 | KTS-R2-5 | KTS-R15 | KTS-R20 | KTS-R30 | KTS-R50 | KTS-R100-200 | |||
处理量 | T/D | 2-5 | 15 | 20 | 30 | 50 | 100-200 | |||
工作压力 | Mpa | ≤0.5 | ||||||||
工作真空 | pa | -5~ -20 | ||||||||
温度范围 | ℃ | ≤350 | ||||||||
工作噪音 | dB(A) | ≤85 | ||||||||
电源 | V | 380-480V/50-60Hz | ||||||||
总功率 | KW | 80 | 120 | 125 | 140 | 200 | 300-600 | |||
冷却水 | M³ | 35 | 40 | 50 | 60 | 80 | ||||
重量 | T | 16 | 19 | 22 | 26 | 46 | ||||
外形尺寸 | L | m | 15 | 17 | 17 | 25 | 45 | |||
W | m | 4 | 6.5 | 10 | 12 | 16 | ||||
H | m | 6 | 6 | 6 | 6 | 6.5 | ||||
特别说明 | 1.可根据客户需求定制处理量为150-300吨/天的设备; 2.采用柴油和天然气的加热方式,将更加经济节约。 | |||||||||





