服务热线
13350355997
作者: 凯潜滤油机 发布时间:2019-11-16 22:48 点击量: 来源:
一、滤油机用途
滤油机广泛用于汽车制造、铝业、钢铁、液压机、液压油、抗磨液压油、压缩机油、冷冻机油、泵车液压油、工程车液压油、等不合格润滑油液压油的净化处理。针对各类液压油专业研制开发的多功能滤油机,能快速脱出油中的杂质、水分、气体、轻质烃、酸值,提高油液品质,恢复润滑油的特有性能,使严重浑浊乳化的液压油、抗磨液压油;等经处理后变得清澈透明,保证液压系统、动力系统、润滑系统的正常运行。
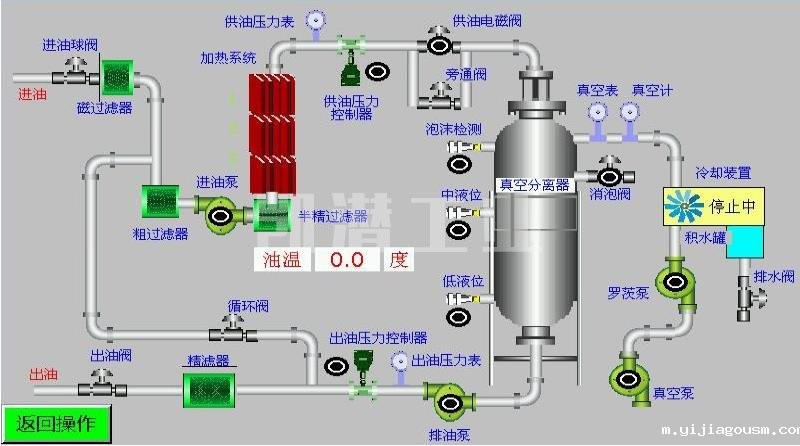
二、重庆滤油机工艺原理
重庆凯潜厂家的滤油机工艺设计先进,通过过滤系统、油泵系统、分离系统、加热系统、冷凝系统和控制系统将油品恢复到原始指标,每个系统的工艺原理都尤为重要。
1.整机与液压油箱、油站工艺连接匹配在线处理也可离线处理,自动化程度高,体积紧凑,移动灵活方便。
2.油水分离系统;真空分离采用德国真空分离技术,三维立体螺旋雾化闪急快速蒸发技术,能迅速分离出油中的水分与气体。
3.滤油机过滤系统:先进的磁性过滤器;用于吸油过滤,滤除油介质中的固体颗粒及微细铁性物质,有效控制工作介质的铁性杂质污染度。采用优质过滤原件和连接密封材料耐高温,机械强度好,满足过滤高粘度油需加热温度高的要求,扩大了净化油的种类范围。
4.滤芯过滤器;选用.,德国、英国全进口滤芯,多级精密过滤,逐级加密技术能阻挡微细杂质,纳污量大,可反复清洗使用
5.滤油机加热系统;采用_可靠的循环炭纤维加热技术,在降低能耗的同时确保加热均匀油温稳定。
6.消泡装置;采用日本欧姆龙远红外线消泡技术,保证设备在运行中不会喷油,_稳定运行。
7.控制系统;优化设计的控制联锁保护装置,超压报警停机保护、相序保护等保证了整机长时间可靠运行。自动压力报警停机系统、自动过载保护系统、自动恒温系统、自动防喷油保护等多项先进技术,保障了设备全自动化_运行。

重庆滤油机厂家有很多,但是真正技术型研发生产的又屈指可数,在众多工厂里如何选择值得信赖的滤油机厂家可以看看这个文章。
三、液压油主要污染物及危害
1.空气----会加速油液氧化,使油品升温降温过程中起泡沫,降低油液系统刚性,动作反应迟缓,因气穴而损坏润滑系统元件。
2.水分----是油液中常见的污染物,它使油液变浑浊,加速氧化、生成水溶性酸、使添加剂沉淀,粘度下降,润滑性能降低。
油液中水分的常见3种存在方式:
A.悬浮状。水分以下滴形态悬浮于油中。
B.乳化状。指水分的极细小的水滴状均匀分散于油中。
C.溶解状。水分以溶解于油之中形式存在。
3.固体颗粒---会严重损坏系统元件,如果任其在油液中循环,它将起磨损的链式反应。
针对以上污染物,滤油机厂为大家提供TY-G液压油真空滤油机选型,该型号设备脱水力强,除杂迅速,能除去游离水及达到95%溶解水的去除;同时还能除去游离气体及95%溶解气体,并且能滤除98%的颗粒杂质。设备也可配置可你检测仪,可以更直观的检测出杂质含量哟!
地址:重庆市沙坪坝区覃家岗镇新桥村石梯沟社幸福小区
销售部:023-65217597
技术部:(86)13350355997
023-65217916
售后部:023-65217916
传 真:023-65217916
QQ: 2904490491
邮箱: KQGY668@163.com